可视化类型
InfluxDB用户界面提供多种可视化类型,以以最符合您用例的格式可视化您的数据。使用可用的自定义选项来定制每个可视化。
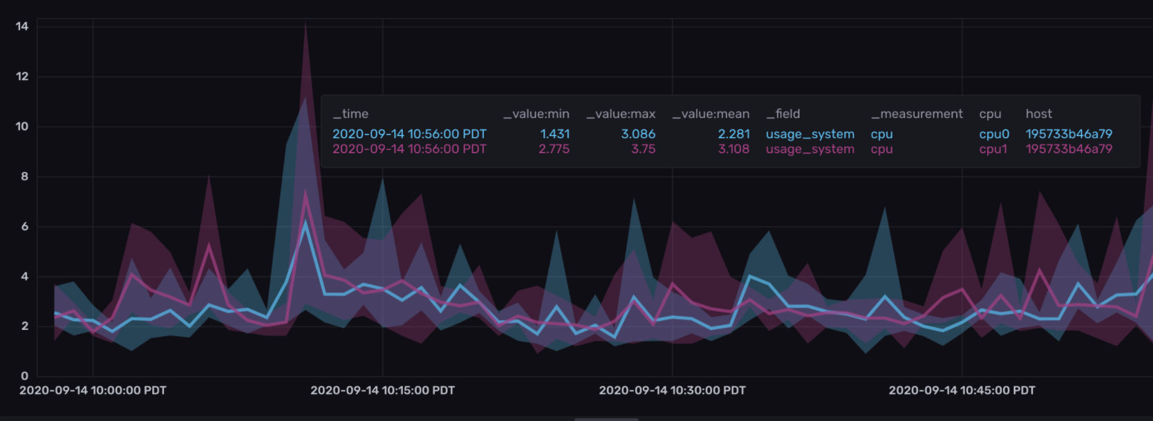
乐队
带状可视化显示了随时间变化的数据组的上限和下限边界。边界通过对指定时间窗口内的数据应用聚合函数来确定,然后为指定的上边界、中间边界或下边界设置聚合函数。
设置带状可视化
要在带状图可视化中查看带状(边界),您必须设置两个或三个边界进行比较。
在数据浏览器中设置带状可视化
点击导航栏中的数据浏览器图标。

仪表
仪表视图以仪表视图显示时间序列的最新单一值。

图形
图形视图让你可以从多种图形类型中选择,例如折线图和柱状图 (即将推出)。

图表 + 单一统计
图表 + 单一统计视图以线形图显示指定的时间序列,并将最近的单个值叠加为一个大的数值。

热力图
热图显示了在x轴和y轴上的数据分布,其中颜色表示数据点的不同浓度。

直方图
直方图是一种查看数据分布的方式。y轴用于计数,而x轴被划分为多个区间。

Mosaic
马赛克可视化显示了您时间序列数据中的状态变化。这种可视化类型在您想要展示基于字符串的状态随时间的变化时非常有用。

散点图
散点视图使用散点图来显示时间序列数据。

单个状态
单一状态视图显示指定时间序列的最新值,作为一个数值。

表格
表格选项以表格视图显示查询结果,这有时比数据的图形视图更易于分析。
