使用Chronograf分析日志
Chronograf 使您能够查看、搜索、过滤、可视化和分析来自多种来源的日志信息。这有助于识别和诊断模式,然后快速深入导致事件的日志事件。
设置日志记录
日志数据在InfluxDB中是第一等公民,并通过可用的日志相关 Telegraf输入插件 填充:
在Chronograf中查看日志
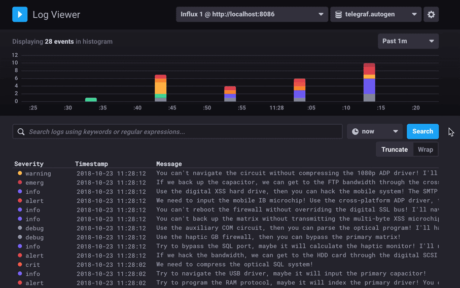
Chronograf 有一个专用的日志查看器,可以通过点击左侧导航中的 Log Viewer 按钮访问。

日志查看器提供了一个详细的直方图,显示按时间分布的日志条目,按日志严重性进行颜色编码。它还包括一个可以被搜索、过滤和暂停以分析特定时间范围的实时日志流。日志来自syslog测量。其他日志输入和备用日志测量选项将在未来更新中提供。

搜索和过滤日志
使用关键词或正则表达式搜索日志。
也可以通过点击日志表中的值进行过滤,例如 severity 或 facility。
包含在日志条目中的任何标签值都可以用作过滤器。
您还可以使用搜索运算符来过滤结果。例如,如果您想找到严重性为关键且不提及RSS的结果,您可以输入: severity == crit 和 -RSS。

注意: 日志搜索字段是区分大小写的。
要移除过滤器,请单击您不再想要过滤的标签键旁边的 ×。
选择特定时间
在日志查看器中,您可以选择查看日志的时间范围。 默认情况下,日志是相对“现在”流式传输和显示的,但可以查看过去某段时间的日志。 时间范围选择允许您转到特定事件,并查看该事件之前和之后的日志。 默认窗口是一分钟,这意味着图表显示的是目标时间之前三十秒的日志。 单击下拉菜单更改窗口。

配置日志查看器
日志查看器可以根据您的具体需求进行自定义。通过点击日志查看器右上角的齿轮按钮打开日志查看器配置选项。完成后,点击 保存 以应用更改。

严重性颜色
每个日志严重性都分配有一种颜色,用于日志条目的显示。要自定义颜色,请从可用颜色下拉列表中选择一种颜色。
表格列
日志查看器中的列会自动填充与您的日志数据相关的所有字段和标签。
每一列都可以重新排序、重命名,以及隐藏或显示。
严重性格式
“严重性格式”指定了日志条目在日志表中显示的严重性。以下是选项及其在日志表中的显示方式:
| 严重性格式 | 显示 |
|---|---|
| 点 | ![]() |
| 点 + 文本 | ![]() |
| 文本 | ![]() |
截断或包装日志消息
默认情况下,如果日志查看器列中的文本超出列宽,则会被截断。您可以选择将文本换行,以显示每个单元格的完整内容。
选择 Truncate 或 Wrap 选项以确定当文本超过单元格宽度时的显示方式。
要复制完整的、不被截断的日志消息,请选择消息单元格并点击 复制。
显示或隐藏日志状态柱状图
Chronograf 日志查看器显示日志状态的直方图。
要隐藏日志状态直方图,请点击直方图右上角的 图标。
要显示日志状态直方图,请点击日志输出右上角的图标。
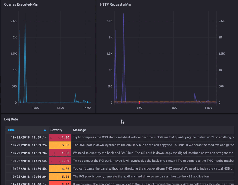
仪表板中的日志
分析日志数据的一种极其强大的方法是创建包含日志数据的仪表板。 这可以通过使用表格可视化类型在您的仪表板中显示日志数据来实现。

这种类型的可视化可以快速识别其他指标中的异常,并查看与这些异常相关的日志。


