创建Chronograf仪表板
Chronograf 提供了一整套仪表板解决方案,用于可视化您的数据和监控您的基础设施:
- 从主机列表页面查看 预创建的仪表板。 仪表板的可用性取决于您已启用的 Telegraf 输入插件。 这些预创建的仪表板无法被克隆或编辑。
- 通过在数据探查器中构建查询从头创建自定义仪表板,如下文所述。
- 导出你创建的仪表板
- 导入仪表板:
- 当你想要 导入一个已导出的仪表板 时。
- 当你想要在Chronograf中添加或更新连接时。有关详细信息,请参见 仪表板模板。
在本指南结束时,您将了解可用于创建类似于此示例的仪表板的工具:

要求
要执行本指南中的任务,您必须有一个可工作的 Chronograf 实例,并且连接到 InfluxDB 源。 数据是通过 Telegraf system 输入插件访问的。有关更多信息,请参见 Configuring Chronograf。
构建仪表板
创建一个新的仪表板
点击 仪表板 在导航栏中,然后点击 创建仪表板 按钮。一个新的仪表板被创建并准备好开始添加单元格。
为您的仪表板命名
点击 命名此仪表板 并输入一个新名称。例如,“ChronoDash”。
进入单元格编辑模式
在第一个单元格,标题为“未命名单元格”,点击 添加数据 以打开单元格编辑模式。

创建你的查询
点击添加查询按钮以创建一个InfluxQL查询。在查询编辑器模式下,使用构建器从现有数据中选择,并允许Chronograf为您格式化查询。或者,手动输入和编辑查询。Chronograf允许您在使用构建器和手动编辑查询之间无缝切换;当可能时,界面会自动用原始查询中的信息填充构建器。
在我们的示例中,查询生成器用于生成一个查询,该查询显示按主机分组的平均空闲CPU使用率(在本例中,有三个主机)。默认情况下,Chronograf 将
MEAN()函数 应用到数据上,将平均值分组到自动生成的时间间隔中 (:interval:),并显示过去一小时的数据 (:dashboardTime:)。这些默认值可以通过查询生成器进行配置或通过手动编辑查询进行配置。此外,时间范围 (
:dashboardTime:和:upperDashboardTime:) 是 可以在仪表板上配置。
选择您的可视化类型
Chronograf 支持许多不同的 可视化类型。要选择一种可视化类型,请点击 可视化 并选择 步进图。

保存您的单元格
点击保存(绿色勾号图标)以保存您的单元格。
注意: 如果您离开此页面而不点击保存,您的工作将不会被保存。
配置您的仪表板
自定义单元格
- 您可以通过返回到单元格编辑模式,点击名称并重新命名来更改单元格的名称,从“未命名单元格”更改为其他名称。记得保存您的更改。
- 移动你的单元格,通过点击它的顶部栏并拖动它在页面上移动
- 调整 您的单元格,方法是单击并拖动其右下角
探索单元格数据
- 放大 你感兴趣的区域,方法是用鼠标点击并拖动
- 按住shift键并点击拖动鼠标在图表上移动您的单元格数据
- 重置 你的单元格,通过在单元格窗口双击鼠标
注意:这些提示仅适用于线图、堆叠图、阶梯图和线图+统计 可视化类型。
配置仪表板范围的设置
更改页面顶部仪表板的 所选时间 - 默认时间是 本地,使用您浏览器的本地时间。选择 UTC 以使用协调世界时。
注意: 如果您的组织跨越多个时区,我们建议使用UTC(协调世界时)以确保每个人都能看到相同时间的指标和事件。
更改仪表板的 自动刷新间隔 在页面顶部 - 默认选择的间隔是 每10秒。
注意: 仪表板的刷新率会保存在本地存储中,因此只有在本地存储中未找到刷新率时,才会使用默认刷新率。
要添加自定义自动刷新间隔,请在启动Chronograf时使用
--custom-auto-refresh配置选项或$CUSTOM_AUTO_REFRESH环境变量。修改页面顶部仪表板的时间范围 - 默认范围是过去15分钟。
仪表板模板
从多种仪表板模板中选择以导入和自定义,基于您启用的Telegraf插件,如以下示例:
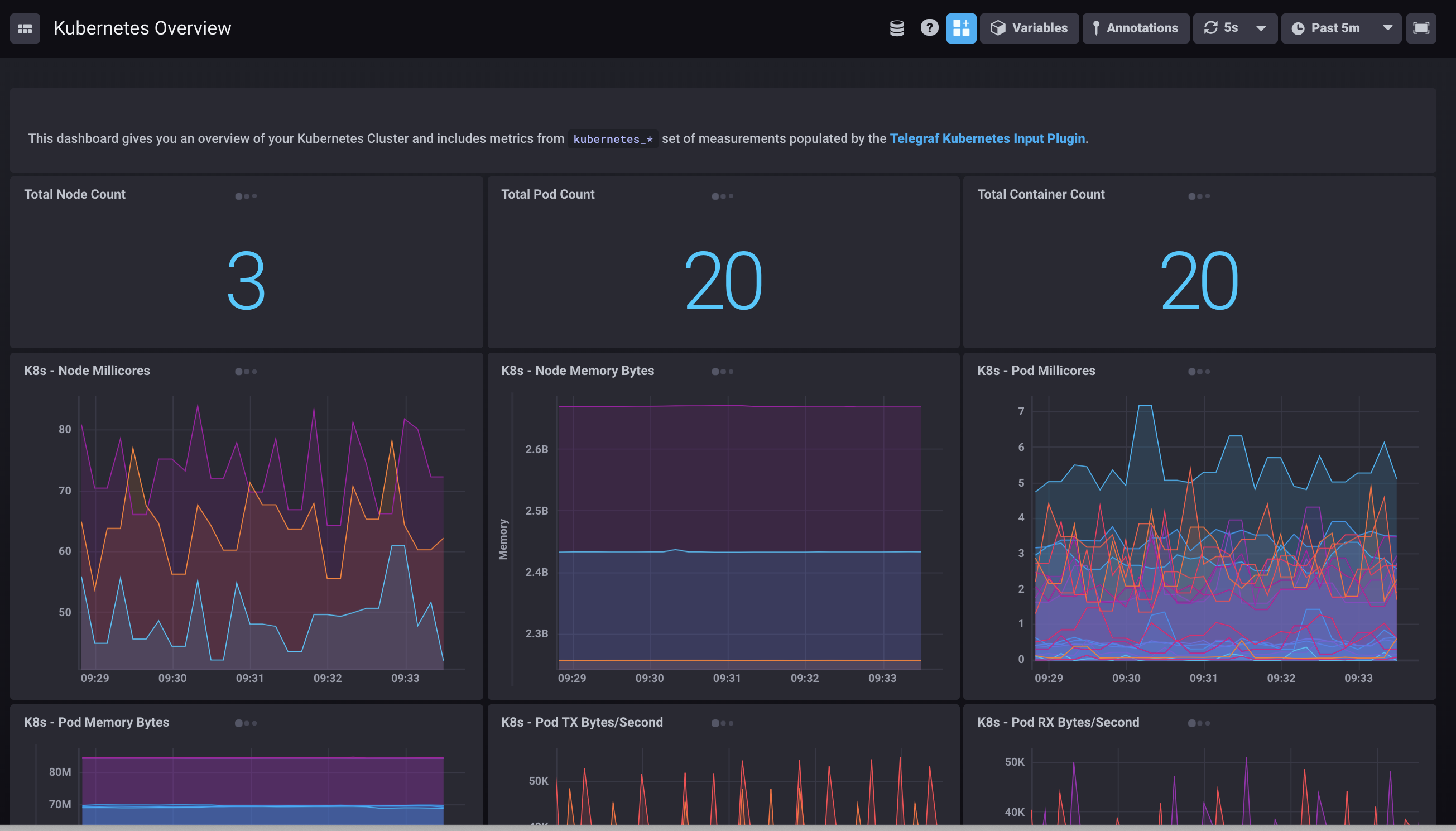
Kubernetes仪表盘模板

MySQL 仪表板模板

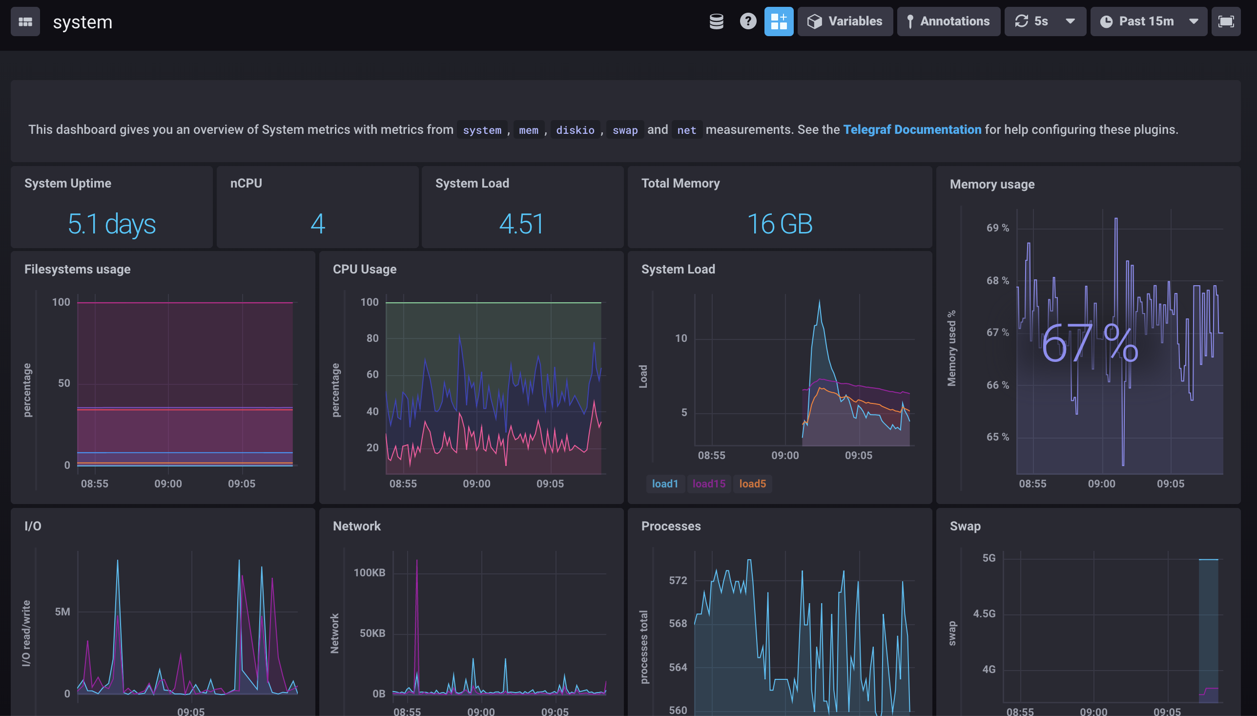
系统指标仪表板模板

vSphere仪表板模板

导入仪表板模板
从配置页面,点击添加连接或选择一个已有的连接进行编辑。
在InfluxDB 连接窗口中,输入或验证您的连接详细信息,然后点击添加或更新连接。
在仪表板窗口中,选择可用的仪表板模板进行导入,具体取决于您已启用的Telegraf插件。

点击 创建 (x) 仪表板。
根据需要编辑、克隆或配置仪表板。
额外提示
全屏模式
通过点击仪表板右上角的全屏图标 () 来以全屏模式查看您的仪表板。要退出全屏模式,请按 Esc 键。
模板变量
仪表板支持模板变量。 有关更多信息,请参阅Dashboard Template Variables指南。